首页
B2C店铺
模板
价格
优势
功能
大客户方案
B2B官网
模板
价格
优势
功能
大客户方案
案例
服务
SEO服务
装修服务
帮助
简介
公司简介
最新消息
联系我们
免费注册
登录
出海电商&国际贸易独立站服务平台
2007-2026
公司简介
最新消息
联系我们
Ueeshop更新跨境电商B2C V5.0060版本,助力卖家卖货全球!
作者:Ueeshop
浏览数:12871
时间:2021年06月25日 00:00
分享到:
0
Ueeshop
跨境电商独立站
搭建平台为优化网站卖家的海外营销,对跨境电商B2C网站版本进行V5.0060的更新,具体内容如下:
一、屏蔽临时域名访问
1.当没有登陆后台,使用临时域名(xxx.myueeshop.com)时,进入网站任何一个页面,都会弹窗提醒访客登陆后台;
二、Facebook feed
1.专业版可用;
2.后台应用商店增加Facebook Feed应用;
3.点击更新到Feed,可将后台所有产品生成Feed链接;
4.复制生成的链接到Facebook上面设置后可实现自动同步。
三、海外仓升级
1.仓库删除逻辑优化,改成允许用户删除所有仓库;
2.原来存在规格属性,再添加仓库,需要设置仓库关联原有的规格,关联后系统自动填写规格属性。
四、全站添加产品弹框升级
1.更新全站添加产品弹框,涉及到的功能有(产品置顶,运费模板,会员等级,产品分类,满减活动,限时促销,组合购买),如下图:
五、增加询盘响应式
六、第三方服务市场
1.后台应用增加第三方服务市场;
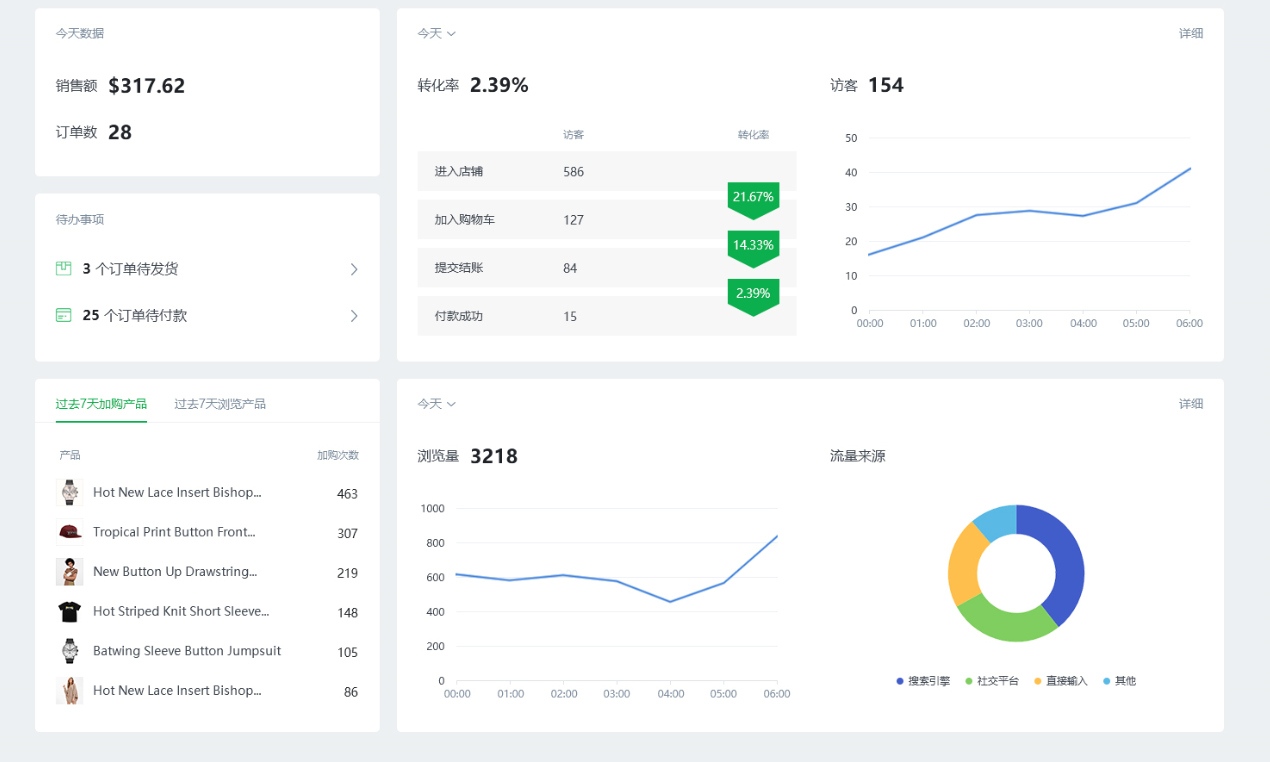
七、概览升级
1.UI更新;
2.将今天销量改为过去7天销量;
3.每个模块增加详细的按钮;
4.增加待发货、未付款快捷入口。
八、订单列表升级
1.更新UI;
2.订单列表增加产品字段,点击该字段的内容,会显示该订单的所有产品;
3.筛选条件去掉订单订单状态;
4.导出功能布局更新。
九、后台列表升级
1.后台所有列表都升级,重要的列固定不动,超出部分左右滑动滚动条查看;
十、产品属性
1.更新UI以及提示样式;
2.海外仓显示两种样式,默认按原来平铺展示,位置不够情况下,用下拉显示;
3.图片上传的弹框,在“本地上传”的按钮旁边提示文案“仅支持上传jpg、jpeg、png、gif、webp图片格式的文件”;
4.下架列表页当没产品情况下,去掉“马上添加”按钮。
十一、优惠券升级
1.更新页面UI、文案;
2.优惠券列表增加优惠券关闭功能【即 提前结束 和 激活】;
十二、时区设置
1.后台优惠券、满减活动、限时促销、弹框公告编辑页面增加时区设置,点击设置时区,新页面跳转到设置时区;
十三、限时促销
在活动时间,买家根据商家设定的产品进行购买时,享有优惠,同时商家可以限制购买数量。
1.限时促销列表增加限购规则、优惠规则字段显示;
2.编辑页面布局更新;
3.增加2限购规则(不限购、每人限购数量);
4.增加3种优惠规则(固定折扣、现金减价、一口价)。
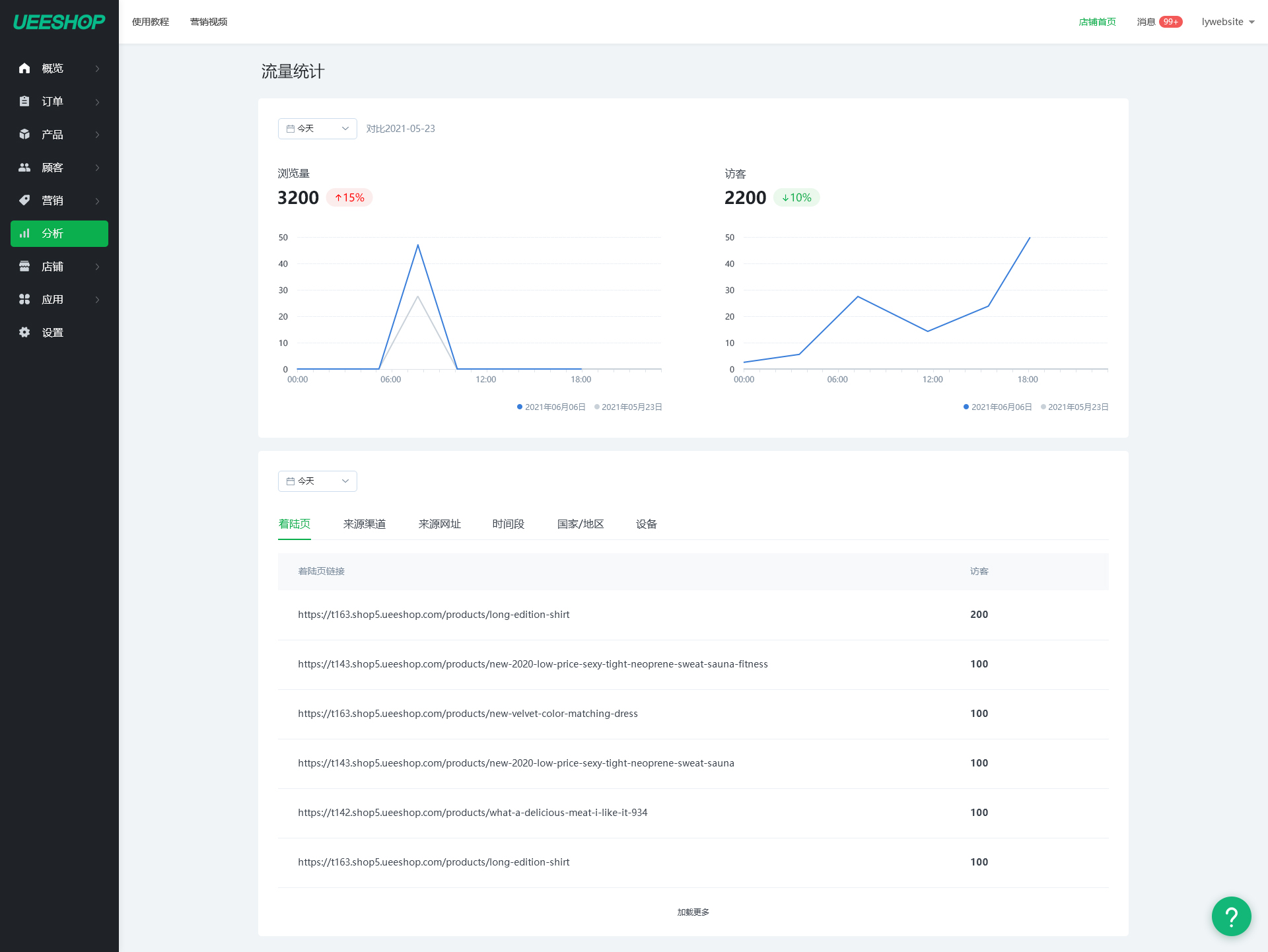
十四、流量统计
1.更新流量统计样式;
2.增加着陆页统计;
十五、可视化升级
1.优化整个页面的UI,增加显示当前使用风格,查看店铺跳转按钮;
2.首页页首、页尾模块优化;
3.每套风格的每个内容版块,固定显示view more按钮;
4.预览草稿时,底部悬浮一条固定的底部栏优化;
十六、邮箱设置升级
1.后台基本设置联系方式增加文案;
2.后台邮箱设置,优化商家通知的UI;
十七、应用市场
1.翻页后增加顶部导航显示;
2.非当前版本的应用增加提示;
十八、ERP应用
1.应用内文案修改;
2.增加参数复制功能;
3.更新所有erp应用,如下图:
十九、菜单升级
后台左则菜单,点击父级菜单展开子级菜单
点赞 (
12
)
上一篇:
Ueeshop更新外贸B2C V5.0050版本!
下一篇:
Ueeshop对跨境电商B2C进行V5.0080版本更新,优化卖家网站功能!
相关文章
1. B2B和B2C外贸独立站的推广方式有什么区别?
2. 欧盟(IOSS)税改新规正式施行,独立站卖家税务合规新指南
3. 品牌独立站如何选择一个合适的域名?
4. 利用YouTube Channel开启独立站品牌营销
5. 五招破解“弃购”困局,实现销量持续增长!
6. 品牌营销阵地,Pinterest助你获取精准流量
7. 独立站打造爆款?由产品详情页开始!
8. Ueeshop全面开放Payment API,共建独立站支付生态
相关建站服务
海外服务器
企业邮箱
UEESEO
最新文章
1. 个人创业做智能灯带安装盒座,独立站建站平台怎么选?
2. 智能窗帘电机新品牌,如何优化独立站支付实现增长避坑?
3. 打印耗材独立站起步,支付环节如何避坑指南
4. 婴儿护肚套创业起步,独立站建站平台怎么选?
5. 创业运动水壶刚起步,独立站建站平台怎么选?
6. 个人创业做智能摄像头,如何选外贸建站平台不踩坑?
热门文章
1. 国外直播网站有哪些?
2. 脸书是什么?
3. 推特和脸书有什么区别?
4. YouTube视频下载到本地3种方法
5. 脸书怎么注册?
6. c2c跨境电商平台有哪些?
UEESHOP微信公众号
扫描二维码或搜索UEESHOP
热门标签
站外引流
亚马逊跨境电商
facebook
谷歌SEO
YouTube
instagram